DrillACT™ – Build, Deploy and Collaborate

Drilling Engineering Today

Designing, monitoring, analyzing performance and coordinating onshore and offshore drilling teams. These are just some of the tasks required of your drilling engineers to ensure that a well is executed safely.

To bridge the gap between the rig and the office; Geoscientists, the drilling teams, and service contractors, must all work together.

Often, these teams are housed in Real-Time Operations Centers (RTOC’s) where they must track not one, but tens of wells spread around a basin or even across the globe. Processing and interpreting the huge amounts of data involved can be fatiguing, even for the most experienced engineers.

Two factors are upmost in the drilling engineer’s minds. The first is ROP and how to maximize it while also ensuring well integrity. The second, is evaluating drilled formations as economically as possible. To achieve these aims, your team must have the ability to integrate historical and real-time data.

A Powerful Marketplace of Apps

DrillACT is the next-gen platform for accelerating change in the drilling sector. The core applications of Torque and Drag, Flowback Fingerprinting, and Driller’s Blueprint have become an essential part of many engineer’s daily toolkit.

Our Torque and Drag app allows the user to see when drilling and tripping conditions go beyond the recommended (modeled) values. This solution can create and import any model produced by your drilling engineers. Crucially, it will alert you if conditions fall outside of the predetermined parameters, allowing you to take immediate, corrective actions. The solution has helped our customers avoid Non-Productive-Time (NPT), and reduce NPT’s impact in time and cost, while drilling a well.

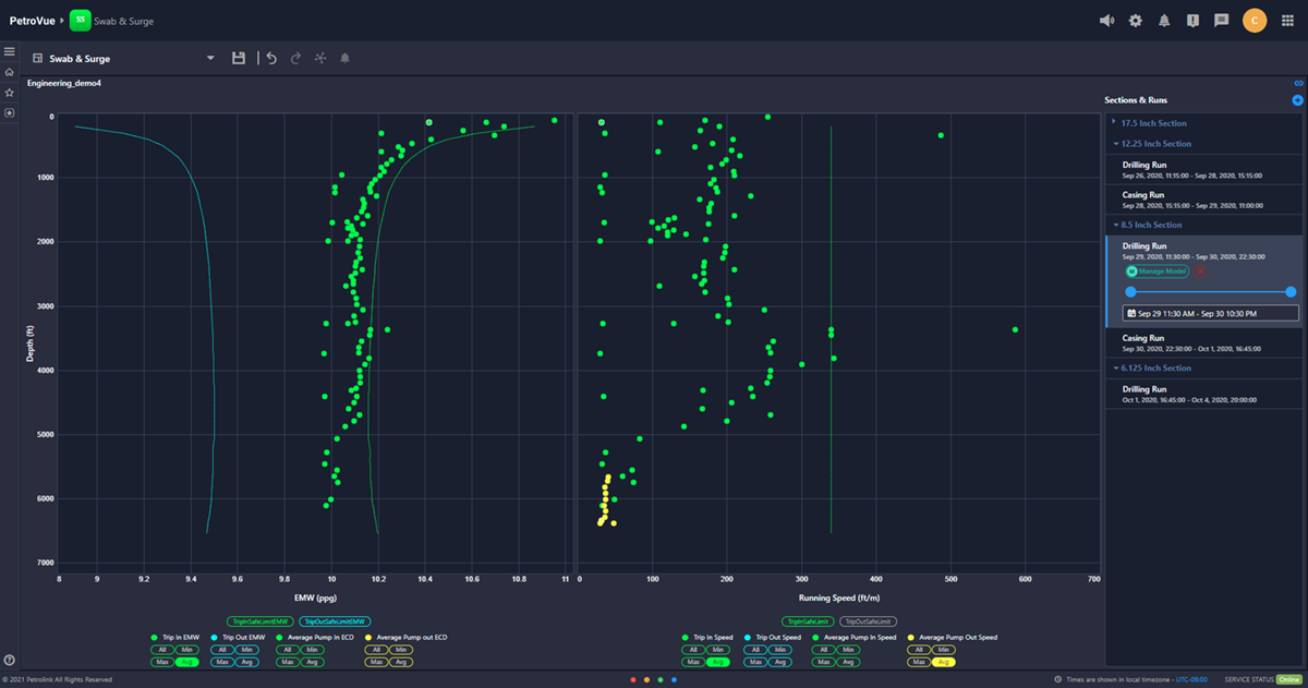
The DrillACT family of apps include Hydraulics, Automated Trip Sheet, Hole Cleaning, Swab and Surge, Gas Monitor and Directional Guidance. Perhaps your team already has a tool for calculating swab and surge pressures? Well, we designed DrillACT with this in mind – you can pick and mix the apps you need.

Development to Deployment in a Snap

Being able to quickly develop an idea and spin up a solution is invaluable. One of our clients in the US reported seeing a reduction of NPT in tripping time within a week of deploying the Torque and Drag app. Within the month, they were using it company-wide. Now customers can take solutions into their own hands, solving their own issues without having to wait for the latest software release or upgrade. Once tested and approved an app, it can be deployed to the wider group – all with the click of a button.

The future of many subsurface disciplines and applications are likely to look very different in the years ahead. One thing remains certain – no matter where technology takes us, the drilling engineer will always be key to safe drilling.

By equipping your team with DrillACT’s flexible intuitive apps, your engineers can spend less time looking for data and more time planning wells, providing guidance, and supervising the drilling staff. Ultimately resulting in a greater number of successful wells.

About DrillACT

Finding it hard to keep track on drilling your well? Need to share regular updates with your team scattered around the globe? Or perhaps you are handling more wells alone. Whatever the challenge, DrillACT has you covered. DrillACT is Petrolink’s engineering platform designed to created and host a wide variety of engineering apps. Whether it is identifying obstacles while tripping, monitoring fluid fluctuations, or navigating to the pay zone, we make sure that we provide you with the right set of tools at the right time.


  • Products
  • Contact